2021 年度 OSS リテラシ 3 : センサーの較正 (超簡易版)

はじめに

センサーの出力値には必ず誤差が含まれる. 基準からの絶対誤差を精度 (Accuracy) と言い, センサーのデータシートで確認することができる. 例えば Si7021 のデータシート からは, 温度の絶対誤差は ± 0.4℃であることがわかる.

利用するセンサーの 1 つ 1 つについて特性を調べて補正式を作ればセンサー同士の「相対的な精度」を上げることができる. 例えば京都大学の酒井教授のグループでは 利用するセンサーについて徹底的に較正を行い, センサ同士の相対的な精度を精度の 1/10 程度まで押さえ込んでいる.

しかしながら, 今回は較正にかける時間的余裕がないため, 「センサーが壊れていないか」「精度がデータシート通りになっているか」を把握することを目的とする.

準備 (1) スクリプトの自動起動

ラズパイを起動したときにセンサーからデータを取得してサーバに送るスクリプトを 自動的に起動するようにする. 以下の例ではホームディレクトリに置かれた sensor.sh を起動する方法である. 起動したあと, 2 分ほど時間を開けてからスクリプトを実行する.

$ crontab -e

  (末尾に追加)
  @reboot  sleep 120; bash sensor.sh

crontab を設定したのちにラズパイを再起動し, 以下の 2 点を確認する.

  1. ラズパイで ps aux コマンドを用いて sensor.sh が実行されていることを確認する
  2. VM のデータベースに観測値が追加されていることを確認する.

準備 (2) スクリプトの調整

今回は 3-4 名で 1 チームとする. チーム内で代表者を決め, 代表者のサーバに全部のデータを送るよう各自のスクリプト (sensor.sh) を調整する. 以下のスクリプトの例では変数 url1 に代表者のサーバの URLを設定し, そこへ curl コマンドを用いてデータを送信している.

また, 今回は念のために教員のサーバにもデータを送って欲しい. 以下のスクリプトの例では変数 url2 に教員のサーバの URLを設定している.

$ vi sensor.sh

  ...(略)...
  url1=iot-YY.epi.it.matsue-ct.jp/~herohero/php/monitoring.php  #代表者のサーバ (YY, herohero は適宜変更のこと)
  url2=iot-47.epi.it.matsue-ct.jp/~hogehoge/php/monitoring.php  #教員のサーバ (修正の必要はない)
  ...(略)...
  do
    sec=`date +"%S"`
    if [ $sec = "00" ] ; then
      ...(略)...
      curl -u user:passwd "https://$url?hostname=$hostname&time=$time&temp=$temp&humi=$humi&lux=$lux"  # 自分のサーバに送る
      curl -u user1:passwd1 "https://$url1?hostname=$hostname&time=$time&temp=$temp&humi=$humi&lux=$lux"  # 代表者のサーバに送る
      curl "https://$url2?hostname=$hostname&time=$time&temp=$temp&humi=$humi&lux=&lux" #教員のサーバに送る. 教員のサーバはパスワードをかけていない.
    fi
    ...(略)...
  done

設定が終わったらラズパイを再起動し, 以下の 2 点を確認する.

  1. ラズパイで ps aux コマンドを用いて sensor.sh が実行されていることを確認する
  2. 代表者の VM のデータベースに観測値が追加されていることを確認する.

較正の具体的なやりかた

全員のセンサーを隣接させ, ほぼ同じ場所の温度・湿度の計測を行う. センサーがある付近の空気をよくかき混ぜるために, 団扇や下敷きなどで風を送ると良い.

もし, ケーブルが短くてセンサー同士を隣接させづらい場合は, 1 m の長いケーブルを使うと良い. 但し, センサーによっては長いケーブルを使う場合には値が取れないことがあるのに注意せよ (i2c はノイズに弱いため). その場合は長いケーブルを使う人を交代するなど, 臨機応変にうまく対応して欲しい.

また, 時間的な余裕があれば, センサーをドライヤーで温めたり, センサーを保冷剤に近づけてみること (決してセンサーを保冷剤に触れさせないこと. 水に濡れると壊れる).

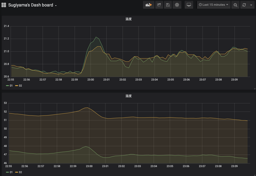
時系列プロット

grafana でチーム全員のデータを時系列プロットし, その値が大きくずれていないことを確認する. 各チームで適宜ダッシュボードを作成すること. なお, ダッシュボードには少なくとも 温度と湿度の 2 つを示すこと.

得られた結果から, センサー間の誤差がどの程度か把握すること. また, もし値の大きく外れるセンサーがあれば教員に報告すること.

散布図

較正を行う際は時系列プロットで比べるよりも, 散布図を作る方が一般的である. 代表者の Si7021 センサーを基準として, 横軸を基準センサーの値, 縦軸を基準センサーからのずれとする. 較正に使う物理量は温度と湿度とする. なお, センサーごとに散布図に打つ点の色を変えること (3 人組みの場合, 2 色の点が打たれることになる) .

grafana では散布図は作れないため, grafana から各人のデータを csv ファイルに出力し, それを Windows 上のエクセル (もしくは Linux 上の gnuplot) で散布図にせよ. 具体的なやり方については WBT 上のエクセルファイルを参照されたい.

csv の出力方法: grafana を使う場合

grafana でグラフのタイトル部分を右クリックし, Inspect > Data > Download CSV の順で選択すると csv ファイルを出力することができる. ダウンロードした CSV ファイルを用いて散布図を作成すると良い.

[参考] csv の出力方法 : データベース (MySQL) からテーブルの値を CSV 出力

mysqldump コマンドを使って csv ファイルを出力することができる. このコマンドは mysql ユーザ権限でファイルを作成するので, /tmp などの全ユーザに書き込み権限があるディレクトリに出力する必要がある. --tab オプションで出力先のディレクトリを指定する.

$ mysqldump -u hogehoge -p --tab=/tmp --fields-terminated-by=, iotex monitoring

上記の例では, /tmp/monitoring.txt というファイルが作成される. mysqldump ではテーブルの全データをダンプするので, テーブルのデータの一部のみを csv ファイルに保存する用途には向かない.

課題

上記の「時系列プロット」で作成したダッシュボードのスナップショット, 「散布図」で作成した散布図, さらにはそれらの図から言えることを文書にまとめて wbt にて提出せよ. チームメンバー全員同じ図を提出するので構わない (代表者のみ提出する形にしないこと).